With the development of the education industry for many years, great achievements have been made and great challenges are faced. Such as the monotony of education mode, the invisibility of educational information, the extensive decision-making of education, the students' emotional choice of school and the blindness of students' employment. China attaches great importance to the education industry, put forward clearly the intelligent education and intelligent campus planning in the 13th Five-Year plan.

ZCTT can rely on over 20 years technology accumulation of massive data in the communications industry, through discussion with experts on the current situation of education informatization, integration of educational resources, difficult to break the reform and development of education; to solve the key problems of the development of education information and to realize the sustainable development of education informatization.
1. ZCTT iES platform
Adopting the HADOOP architecture, the distributed computing of mass information is fast and reliable;
It also deals with structured and massive unstructured data, saving hardware investment and system software costs.
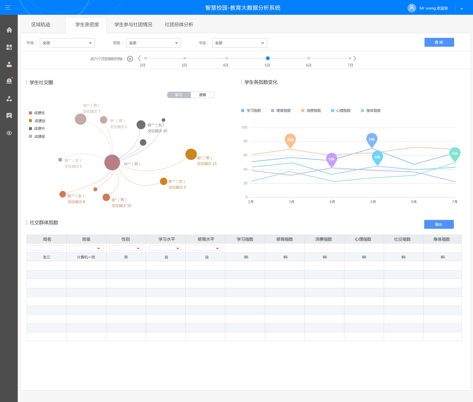
2. Education big data algorithm
Z Sub Model: to provide a scientific evaluation method for objective evaluation of teaching effectiveness;
Social Circle Analysis: through the time series and clustering algorithm, to classify the students' social circle, and to analyze the influence on their studies and moral education;
Mental Health Model: to connect with students' learning, moral education, social behavior and so on for analysis and to establish the mental health model of students.
3. Analysis of students' surfing behavior
Using ZCTT’s DPI device and service identification ability, to analyze the students' surfing behavior and the influence on their studies;
4. School public opinion analysis
Let the school’s official can take the initiative to learn the school's public opinion situation on the internet, so as to take countermeasures in advance, to avoid or reduce adverse effects;
5. WIFI location analysis
Through the AP hot spot positioning of WIFI, to analyze students' activity track, social circle and so on.


Case Study:
ZCTT’s iES big data platform to make the South Vocational School realize the sharing of educational information, and thus enhance the teaching ability, and provide decision-making support for discipline construction, student learning management and moral education development analysis, etc.